
Dr. Korkut Arslan
Jinekolog
"Daha önce WhatsApp ve Instagram mesajlarını takip etmek ciddi zaman alıyordu. Esteforce ile tüm mesajları tek ekranda görmeye başladık. En büyük farkı..."
Tek Ekran, Tam Kontrol
Hasta iletişimi, randevu yönetimi ve performans verilerinizi tek platformda toplayın, yönetin ve analiz edin.


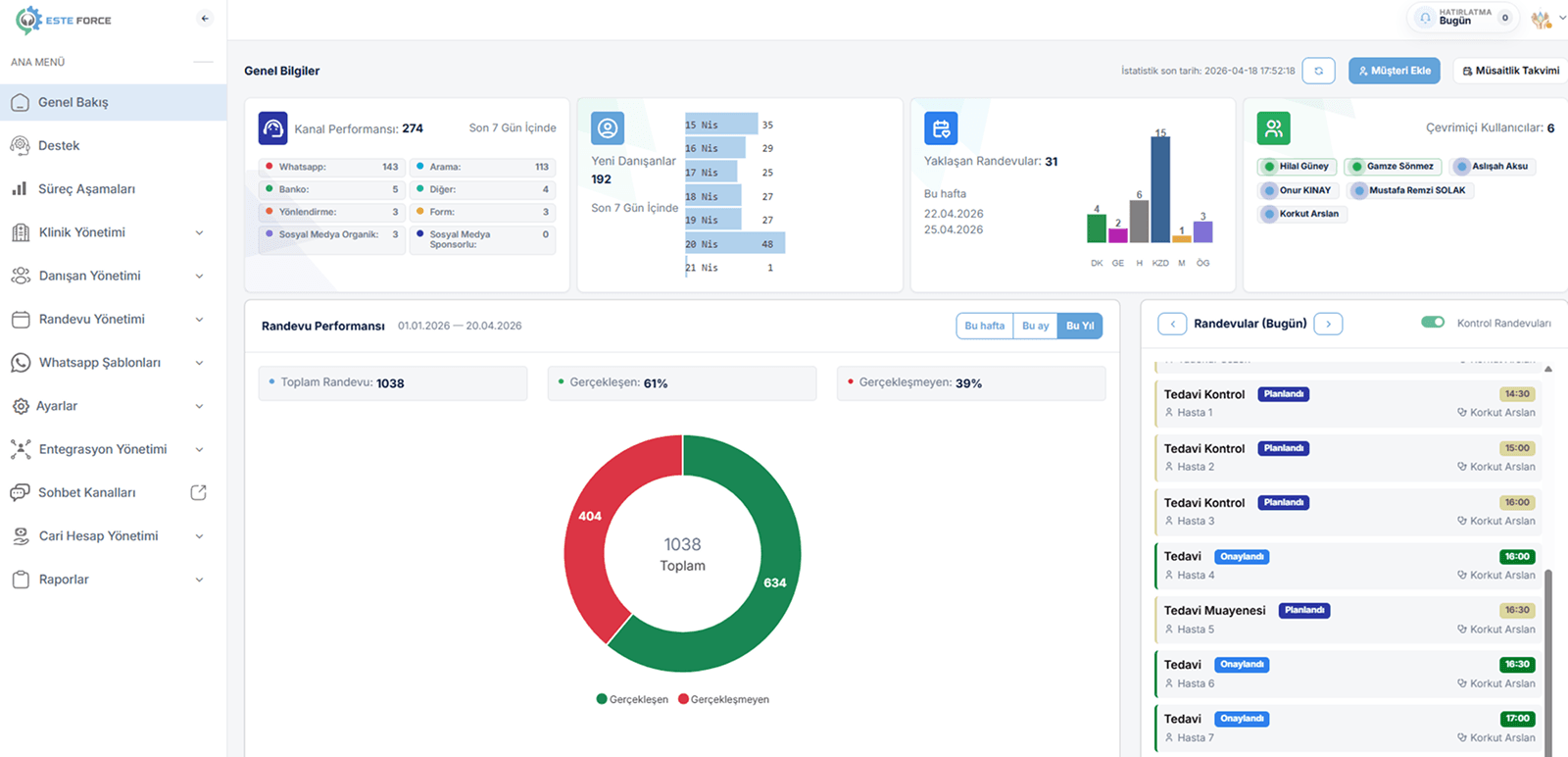
WhatsApp, Instagram ve diğer tüm iletişim kanallarını tek platformda birleştirin. Tüm hasta mesajlarını tek ekrandan yönetin, gecikmeleri ortadan kaldırın.
Hasta taleplerinden randevuya, takipten sonuca kadar tüm süreci tek sistemde yönetin. Ekibinizle birlikte düzenli, hızlı ve hatasız bir operasyon oluşturun.
WhatsApp üzerinden hedefli kampanyalar oluşturun, hasta geri dönüşlerini artırın. Tüm iletişim ve satış performansınızı anlık olarak ölçün ve optimize edin.
Tek Ekrandan Yönetin
Dağınık hasta iletişimi büyümeyi yavaşlatır. Tüm mesajları tek platformda toplayın, yönetin ve randevuya dönüştürün.
WhatsApp, Instagram ve diğer kanallardan gelen tüm talepleri tek ekranda yönetin, hiçbir hastayı kaçırmayın.

Tüm mesajlara zamanında cevap vererek hasta memnuniyetini artırın, dönüşüm oranınızı yükseltin.

Hasta taleplerini sistemli şekilde yönetin, daha fazla randevuya ve dolu takvime ulaşın.

Tüm iletişim ve satış süreçlerinizi analiz edin, veriye dayalı kararlarla kliniğinizi büyütün.


Ekibimiz; düşünen, üreten ve çözüm odaklı çalışan profesyonellerden oluşur. Amacımız, sağlık sektörüne değer katan çözümler geliştirmektir.
Alanında Uzman Ekibimiz Members




Müşteri Memnuniyeti

Yerli Üretim
Kesintisiz Destek
İşletmenizi Büyütün
Her hasta talebini bir sistem dahilinde takip edin. Hasta taleplerini ilk temastan itibaren doğru yönetin, hiçbir fırsatı kaçırmadan daha fazla randevuya dönüştürün.
Tüm kanallardan gelen hasta mesajlarını tek yerde toplayın ve süreci başlatın.
Gelen talepleri değerlendirin, doğru hastaları hızlıca filtreleyin.


İletişimi doğru yönetin, hasta taleplerini planlı randevulara çevirin.
Tüm aşamaları izleyin, hasta sürecini tamamlayın ve performansınızı ölçün.
Yapılan hasta görüşmelerini, ilgili dönüşleri, randevuya dönüşüm oranlarını ve ekip performansını anlık olarak takip edin. Tüm süreci veriye dayalı yönetin, doğru kararları hızlıca alın.
Tüm hasta görüşmelerini, randevuya dönüşüm oranlarını ve süreç performansını tek ekranda takip edin.
Her temsilcinin yanıt süresi, dönüşüm oranı ve iletişim performansını detaylı olarak analiz edin.

Dağınık sistemleri geride bırakın. Hasta iletişimini yönetin, süreci kontrol edin ve her adımı ölçerek daha fazla randevuya ulaşın.
Klinik yapınıza göre ölçeklenebilen esnek planlarla, sadece ihtiyacınız kadar ödeyin.
Küçük sağlık işletmeleri için ideal.
Not: Bu pakette yer alan her kanal için 1 entegrasyon fiyata dahildir. İhtiyacınıza göre ek entegrasyonlar kolayca eklenebilir.
Büyüyen sağlık kuruluşları için ideal.
Not: Bu pakette yer alan her kanal için 1 entegrasyon fiyata dahildir. İhtiyacınıza göre ek entegrasyonlar kolayca eklenebilir.
Tıp Merkezleri ve Hastaneler için ideal.
İletişim süreçlerini yöneten, randevu dönüşümlerini artıran ve operasyonlarını geliştiren kliniklerin gerçek deneyimlerini inceleyin.
Hiçbir hasta mesajını kaçırmayın. Süreci yönetin, performansı artırın ve büyüyün.

Platform hakkında sorularınız mı var? Ekibimiz size yardımcı olmaktan memnuniyet duyar. Bize ulaşın, en kısa sürede sizinle iletişime geçelim.